UI components
In order to run reconciliation between data sets manually, you must:
- make sure you have the appropriate permissions, see required permissions
- define your dictionary
- create your reconciliation configuration
- upload your files to Document Management
Defining your dictionary

Creating your reconciliation configuration

Uploading your files

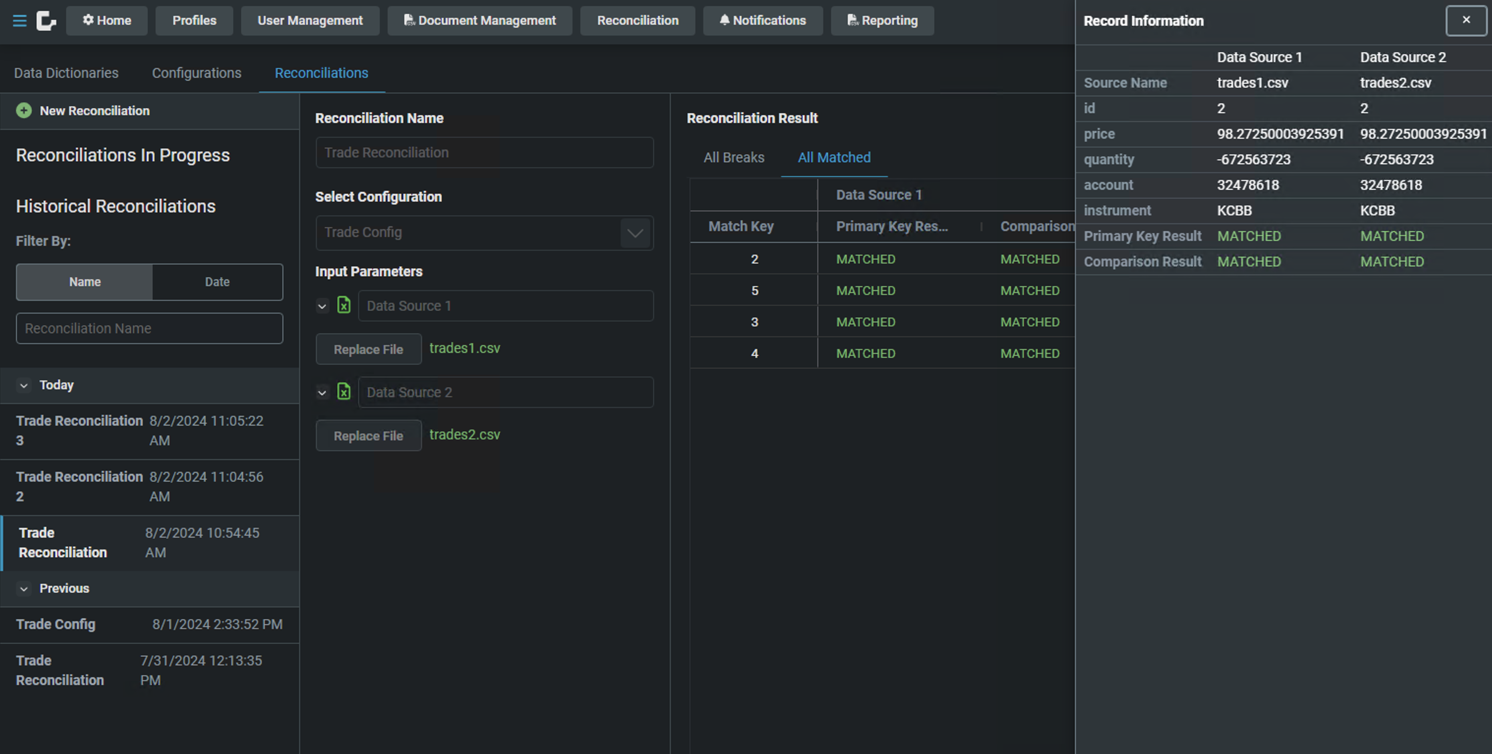
Results screen (matched)

Record Result screen (breaks)

Rule Results (matched pairs)

Rule Results (failed rule pair)

Rule Results (unmatched record pair)

Historic reconciliations
